仪器仪表与智能传感应用教学创新平台(BNRT-IISA)
来源:
|
作者:BNrobot
|
发布时间 :2021-09-14
|
2629 次浏览
|
🔊 点击朗读正文
❚❚
▶
|
分享到:

(BNRT-llSA)
2021全国行业职业技能竞赛-第四届智能制造应用技术技能大赛竞赛平台-仪器仪表与智能传感器应用技术竞赛平台《仪器仪表制造工》国家职业技能等级认定培训考核平台仪器仪表与智能传感应用教学创新平台包含柔性配料、柔性深加工、柔性后处理、智能测控、能源管理、可视化平台、自动评分等系统。面向应用订单式柔性生产系统进行典型化工产品的智能生产,以智能测控技术为基础,融入工业互联网、智能化管控、数据可视化等新一代信息技术,按照流程自动化的智能处理模式建立可定义配置的订单式柔性化生产流程,可以完成柔性流程工艺设计与搭建、工业智能检测系统配置、系统信号处理及数字化、工业信息网络搭建与调试、智能测控系统的编程运行与调试、生产过程的可视化与远程监控等技术的教学与竞赛。
1.柔性化系统典型应用,涵盖多种智能仪表及传感器
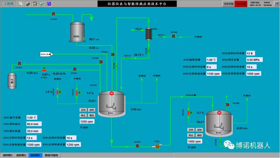
典型应用包括柔性配料、柔性深加工和柔性后处理。4路进料通过称重或计量的方式实现柔性加料配比,完成配料后将混合原料进行加热反应,冷却后得到中间产品,中间产品经搅拌冷却后进行精制处理得到最终产品。系统涵盖了称重、流量、转速、压力、液位等传感器,电动调节阀、智能电表等智能仪器仪表。
(柔性配料流程图)

(柔性深加工流程图)

(柔性后处理流程图)
2.国产主流DCS分散控制系统
分散控制系统包括DCS、安全控制模块、先进控制算法优化模块、工程师站、操作员站等。支持多域控制与操作,具备故障安全和完善的工程管理功能,支持PROFIBUS、MODBUS等现场总线和多种异构系统的综合集成;安全控制模块独立运行于DCS控制系统之外,对生产流程工艺中的安全仪表控制点进行监控;采用先进控制软件的PID优化整定功能,对本装置中的单闭环定值,双闭环等控制方案进行自动参数整定。

3.数字化网络化智能测控系统
运用工业信息网络知识技能,对数字化传感器、智能检测仪器仪表、工业互联网模块进行系统配置和使用,完成数字化网络化智能测控系统网络的搭建。

4.制造系统能源管理平台
能源管理平台具有全面的单、三相交流电测量、四象限电能计量、谐波分析、遥信输入、遥信输岀功能,实时监测一路剩余电流、四路温度、电流、电压、功率、电能等,以及RS485通信或GPRS无线通信功能,通过对配电回路的剩余电流、导线温度等火灾危险参数实施监控和管理。
5.生产过程可视化平台
生产过程可视化平台提供了一整套数据展示的控件库,包括基础图元控件、图表控件、报表控件、趋势控件、实时报警控件、历史报警控件和视频控件。
6.自动评分系统
自动评分系统是一套线上评分系统,可在线对过程中的结果进行比对评分、汇总、记录、管理,机器自动评分系统将机器自动计算评分上传到自动评分系统终端。



